GESTION DE LA CHAÎNE D’APPROVISIONNEMENT POUR LES SOINS DE SANTÉ

Mettez en place une chaîne d’approvisionnement plus résiliente pour les soins de santé.

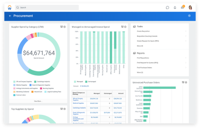
Tableau de bord de l’approvisionnement indiquant les dépenses des fournisseurs par catégorie, les dépenses liées aux factures gérées ou non gérées, les principaux fournisseurs par catégorie de dépenses et les bons de commande non facturés.

CE QUE VOUS POUVEZ FAIRE

Trouvez, achetez et réapprovisionnez facilement.

Créez une chaîne d’approvisionnement solide pour une prestation de soins uniforme. Workday automatise les processus d’approvisionnement et de gestion mobile des stocks afin que vous puissiez fonctionner plus efficacement et réduire les coûts.

Grâce aux données en temps réel, vous pouvez également réduire au minimum les dépenses superflues, atténuer les risques, améliorer les relations avec les fournisseurs et optimiser le rendement.

FONCTIONNALITÉS CLÉS
  • Analyse et planification des dépenses
  • Sourçage et gestion des fournisseurs
  • Gestion des contrats
  • Gestion des articles
  • Approvisionnement
  • Gestion des stocks
  • Comptes fournisseurs

L’avenir de la chaîne d’approvisionnement du secteur des soins de la santé est dans le nuage. Voyez comment Workday peut vous aider.

La gestion des stocks sur deux téléphones cellulaires

Une gestion agile de la chaîne d’approvisionnement qui livre la marchandise.

 

Une vue d’ensemble complète et détaillée des dépenses.

Obtenez une vision claire de vos dépenses pour cibler les occasions d’économiser. Intégrez la gestion financière et de la chaîne d’approvisionnement en un seul système pour une vision complète et sans précédent.

 

Des flux des travaux optimisés.

Grâce à Workday, tous vos processus demeurent intégrés à l’échelle de l’organisation. Qu’il s’agisse de l’approvisionnement, du paiement ou du réapprovisionnement, il est plus facile que jamais de faire avancer les choses.

 

Une application mobile pour tout faire.

Gérez vos opérations en toute mobilité avec notre application mobile. Lorsque vous êtes en déplacement, accélérez les tâches liées à la gestion des stocks, simplifiez la réception, approuvez les demandes et vérifiez les quantités de fournitures à partir de votre appareil mobile.

« Workday est pour nous une toute nouvelle façon de travailler avec nos fournisseurs qui nous permet non seulement de leur fournir des renseignements, mais aussi de surveiller leur performance. »

''

Un sourçage stratégique hors du commun.

Renforcez l’engagement des parties prenantes et des fournisseurs pour une incidence directe sur la rentabilité. Workday Strategic Sourcing vous aide à réduire les dépenses superflues, à créer et à gérer des contrats, à améliorer les relations avec les fournisseurs, à atténuer les risques, et plus encore.

''

Un processus simplifié, de l’approvisionnement au paiement.

Optimisez l’efficacité et assurez la conformité grâce à notre solution d’automatisation complète. Workday Procurement simplifie grandement la gestion de la tarification, des politiques et des processus.

''

Une gestion des stocks en temps réel.

Sachez exactement ce que vous avez en stock dans tous vos emplacements. Avec Workday Inventory, il est facile de surveiller et d’attribuer les fournitures essentielles, y compris les articles non standard et consignés.


Découvrez comment notre solution peut contribuer à façonner l’avenir de la santé.

Des questions?
Communiquez avec nous!